433 Central Ave., 4th Floor, St. Petersburg, FL 33701 | info@poseidon-us.com | Office: (813) 563-2652
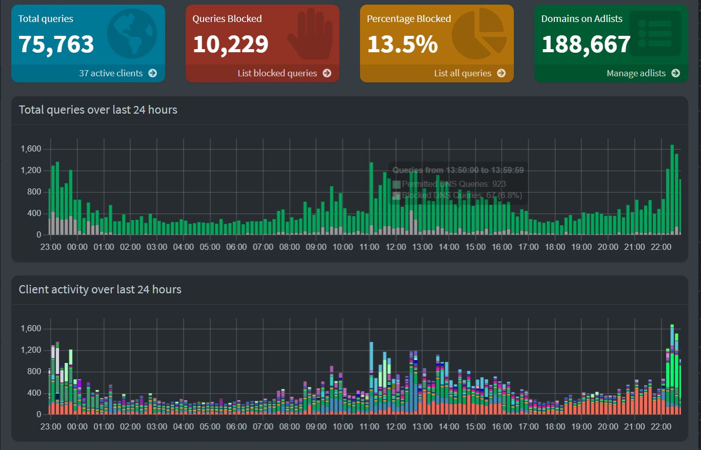
During the holiday season, I've tried many different self-hosting solutions. But one of the most basic options is setting up a Pi-Hole DNS for your home. While the installation is pretty easy, I wanted to use docker on my Pi4, which would be an excellent way to get started. Having this as a docker would allow me to quickly redeploy if there was an issue, as DNS is crucial.
http://news.poseidon-us.com/T0pm74